Call Center Dashboard
מערכת מתקדמת לניהול ובקרת מוקדים טלפוניים
היא מערכת מתקדמת לניטור, בקרה וניתוח ביצועי מוקדים טלפוניים, המותאמת במיוחד למערכות טלפוניה 3cx ,
המערכת מספקת פתרון חדשני ויעיל למנהלים ולאנליסטים לצפיה בנתוני המוקד בזמן אמת או הוצאת דוחות הסטוריים,
תוך מתן תובנות מעמיקות ושיפור מתמיד של תהליכי העבודה במוקד.
תכונות עיקריות:
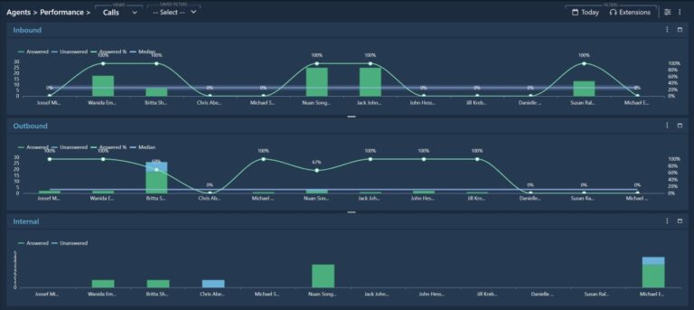
- ניטור בזמן אמת – המערכת מאפשרת מעקב רציף אחר שיחות, תורים, נציגים וביצועי מוקד השירות, תוך מתן עדכונים בזמן אמת, התראות וניתוחים סטטיסטיים הנגישים מכל מכשיר.
- דוחות מותאמים אישית – הפקת דוחות מתקדמים הכוללים נתונים בזמן אמת ונתונים היסטוריים, המאפשרים ניתוח מעמיק ושיפור מתמיד של הביצועים העסקיים.
- התראות חכמות ומותאמות אישית – אפשרות להגדיר התראות מבוססות מדדים קריטיים כגון זמני המתנה ממושכים, ירידה בביצועי הנציגים או חריגות אחרות.
- ממשק אינטואיטיבי ותאימות למכשירים ניידים – המערכת תוכננה עם תאימות מלאה למערכות הפעלה Windows, Linux ומובן למערכות הפעלה של טאבלטים וסמארטפונים, ומאפשרת ניהול גמיש מכל מקום ובכל זמן.
- פריסה והתקנה מהירה – הטמעה קלה ומהירה של המערכת, ללא צורך בתהליכי התקנה מורכבים, המאפשרת התחלה מיידית של ניטור ובקרה.
- יכולות בינה מלאכותית (AI) – המערכת משלבת טכנולוגיות AI מתקדמות לניתוח נתונים, חיזוי מגמות וזיהוי דפוסים לשיפור קבלת ההחלטות העסקיות.
פתרון מתקדם לשיפור הביצועים העסקיים
באמצעות CallcenterDashboards, מנהלים ומקבלי החלטות במוקדים הטלפוניים קטנים כגדולים יכולים לבצע ניתוחי ביצועים מתקדמים, לשפר את זמני התגובה ולהגביר את שביעות רצון הלקוחות. הודות לאלגוריתמים חכמים ולממשק ידידותי, ניתן לייעל את תהליכי העבודה ולשפר את רמת השירות באופן משמעותי.
מודל תמחור גמיש
מודל התמחור של המערכת מבוסס על רישוי ה 3cx שברשות הלקוח והוא מתיחס למספר השיחות בו זמנית
ומוצע בתצורת מנוי חודשי גמיש, המאפשר התאמה מלאה לצורכי הארגון.
לקבלת מידע נוסף ולהתנסות במערכת, צור קשר





















